监控 - tencentmusic/cube-studio GitHub Wiki

监控看板入口

在这里插入图片描述

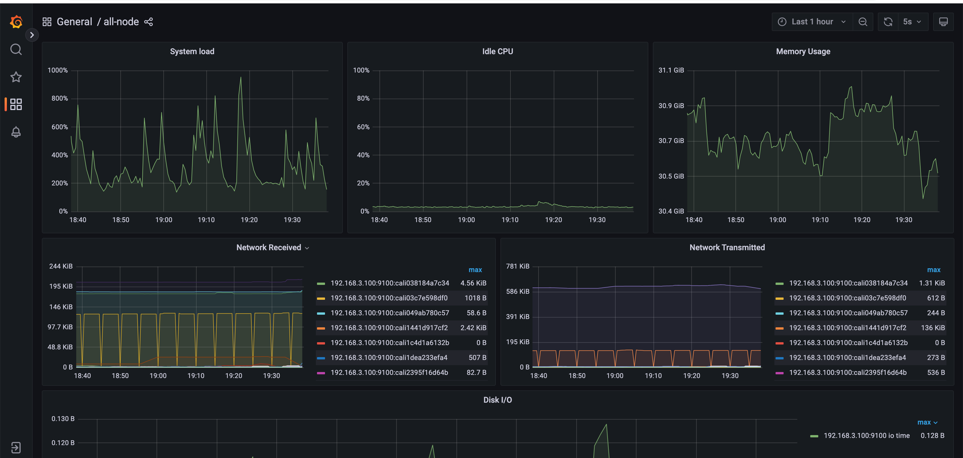
所有机器的负载情况

在这里插入图片描述

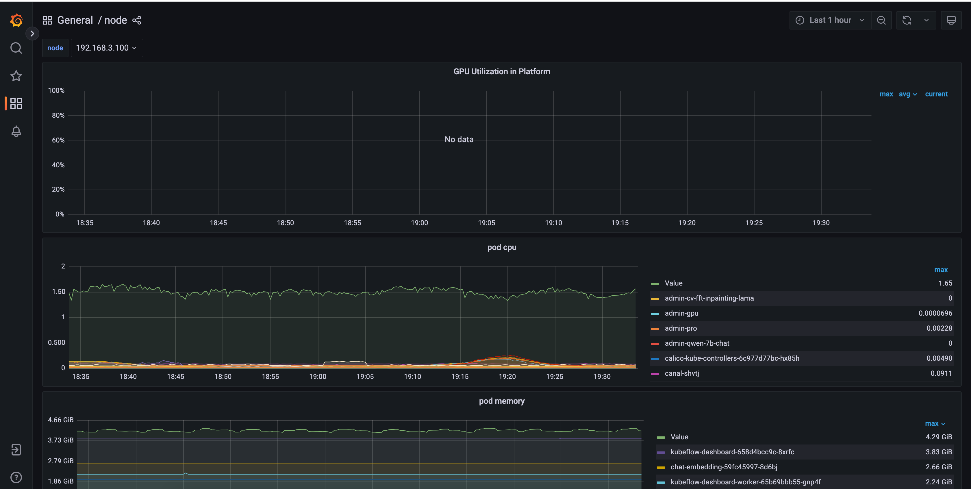
单个机器的资源和应用使用情况:

在这里插入图片描述

gpu资源的使用情况:

在这里插入图片描述

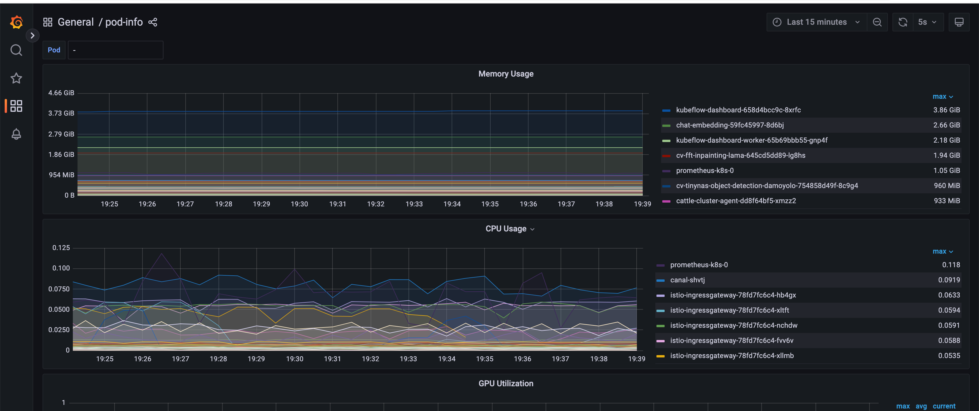
pod的资源使用情况

在这里插入图片描述

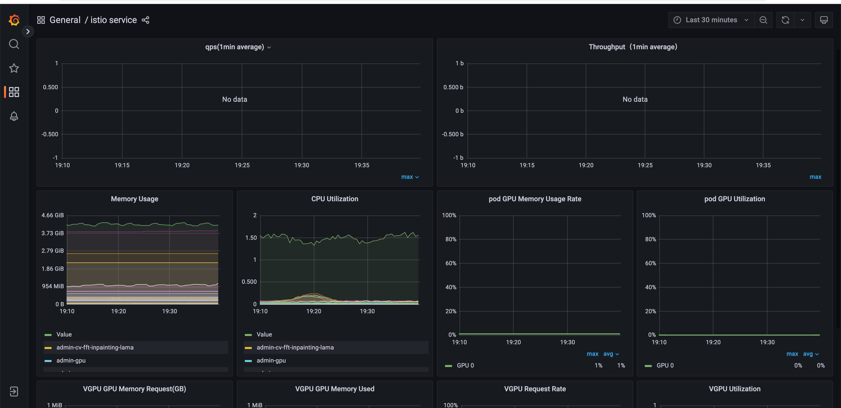
推理服务的流量负载和资源使用情况

在这里插入图片描述